With Team View, managers can easily support their team’s learning journey. They can enroll or unenroll members from courses, track progress, manage requests, and gain insights into learning trends, all in one place.
| Available from: Professional | 
Accessing Team View
To access Team View, log in as a Learner.
If you have manager permissions, you’ll see a Team tab in the main navigation.
Click it to access your team or teams.
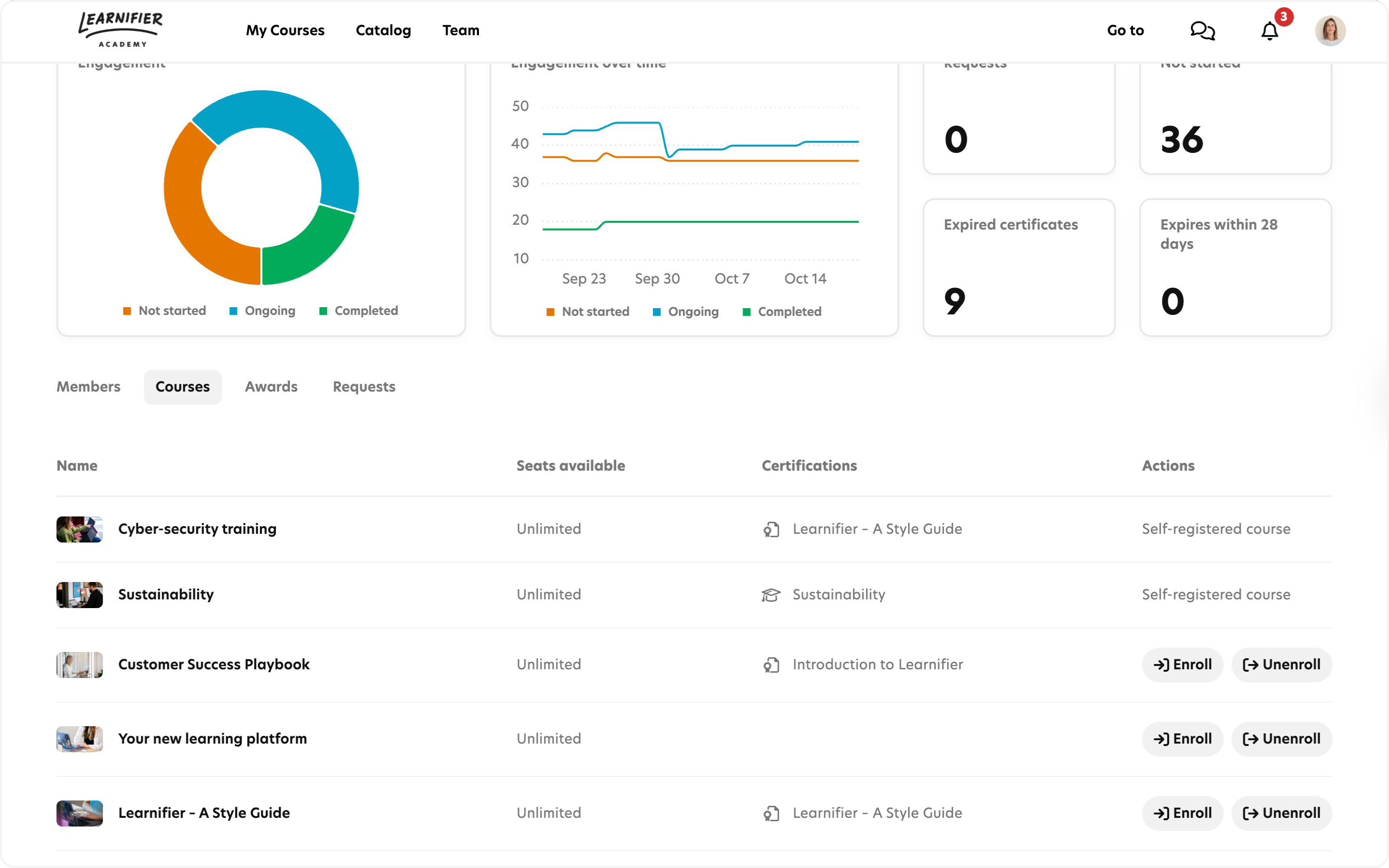
Team View Dashboards
Team View offers three dashboards: Team Dashboard, Individual Member Dashboard, and Course-Specific Dashboard
Each dashboard includes:
 • Engagement (pie chart) – visualizes the current overall participation status.
 • Engagement over time (line graph) – tracks changes in participation over time.
 • Requests – number of pending enrollment requests. Click to view and manage.
 • Not started – shows enrollments that members haven’t started yet. Click to get a detailed list.
 • Expired certificates – number of expired certificates. Click to get a detailed list. 
 • Certificates expiring within 28 days – highlights upcoming expirations. Click to get a detailed list. 
Members Tab
The Members tab provides a Team Dashboard and lists all your team members along with their learning progress.
From the member overview, you can quickly enroll, unenroll, or add members to a waitlist for specific courses.
Select one or more members to perform an action.
Use Filter to find specific courses
Individual team member
Click a member’s name to:
- access Individual Member Dashboard to view overall progress and status.
- view detailed course progress and status.
- enroll, unenroll, and/or add to waitlist for a specific course.
Courses Tab
Under Team Courses, you’ll find all the courses your team members are currently enrolled in.
From here, you can:
- click a course name to access and view the Course-Specific Dashboard, providing overall course progress and status in your team.
- enroll or unenroll team members in courses (pick a course and use multi-select to manage several members at once).
- View the number of available seats and waitlist spots.
Note: Click a column header to sort the list.
Awards Tab
The Awards tab displays all certificates and awards earned by your team members.
From here you can:
- See all Certificates and Diplomas awarded to your team members.
- Download attached documents (if available).
Requests Tab
For courses with moderated enrollment, you can manage pending course applications in the Requests tab.
From here, you can approve or decline requests directly. Your actions will automatically update the member’s enrollment status.
Moderated enrollment is set in the course settings in the catalog builder.
Communications to notify Managers and Team members
Admins can set up Automated communication🔗 to keep both managers and learners(team members) informed.
For example:
- Notify managers when a team member applies for a course.
- Notify learners when their course application is approved.
To enable notifications, create an Automated Communication with these triggers:
1. When a Team member has requested to take a course
Audience: Team Manager
Participant → Status → Is not Activated and Participant → Source → Is Course Catalog
2. When a Team manager has approved a request to take a course
Audience: Participant
Participant → Status → Is Activated and Participant → Source → Is Course Catalog
 
                                     
                                                             Svenska
                    Svenska